
额定蒸发量
2-40t/h蒸汽压力
1.25MPaNOx排放
<0 mg/m?
视频简介 VIDEO INTRODUCTIO
特点介绍 FEATURES INTRODUCTIO
工作原理 WORKING PRINCIPLE
电极相变锅炉是5001拉斯维加斯独创的一种在锅炉内部实现相变换热的电极锅炉。它主要由电极筒、介质筒、换热器以及控制装置组成。三相电极固定在电极筒内,浸在具有一定电导率的热媒水中,三相电极通电后直接加热热媒水,在电流的作用下,热媒水被迅速加热汽化变成热媒蒸汽,蒸汽上升到换热器管外,将热量传递给换热器管内的冷水,对外输出蒸汽。而热媒蒸汽凝结成水滴回到热媒水中重新被加热汽化,完成整个循环。在机组运行中,热媒水封闭在筒体内不断地汽化-冷凝-汽化往复循环,实现电能向热能的转换。
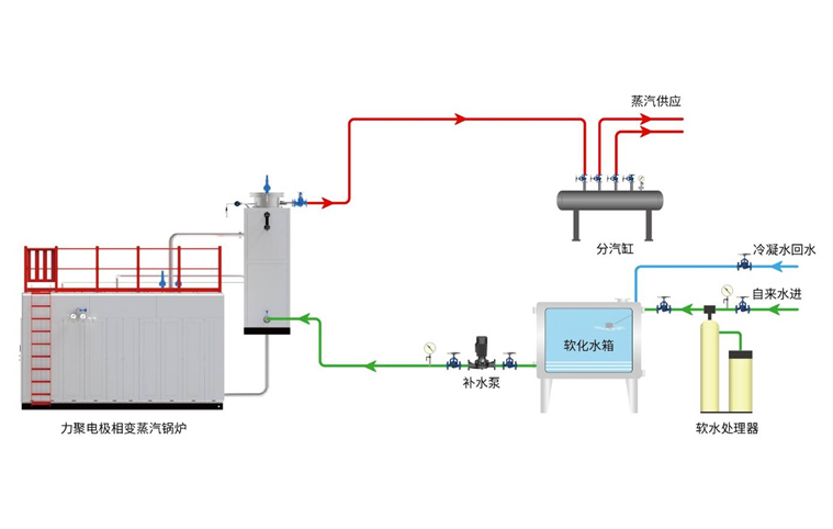
系统流程图 SYSTEM FLOW CHART